داده میتواند به طرز شگفتانگیزی قدرتمند باشد؛ چه در دستان تیم شما و چه در اختیار مشتریانی که از محصولتان استفاده میکنند. با استفاده از مصورسازی داده، میتوانید تصمیمهای هوشمندانهتر بگیرید، درآمد را افزایش دهید، پذیرش محصول را بهبود بخشید، به بازارهای جدید دست پیدا کنید و بسیاری مزایای دیگر کسب کنید. یکی از پلتفرمهایی که این مسیر را هموار میکند، Metabase است؛ یک پلتفرم متنباز برای مصورسازی دادهها. در این مطلب به بررسی این که metabase چیست میپردازیم و با ویژگیهای این نرم افزار آشنا میشویم.
Metabase چیست و چه کاری انجام میدهد؟
Metabase یک ابزار متنباز برای مصورسازی دادهها و هوش تجاری (BI) است که به شرکتها امکان میدهد دادههای خود را بر اساس نیازشان مشاهده، تحلیل و بررسی کنند. برخلاف بیشتر ابزارهای BI دیگر، یک نسخه متنباز رایگان دارد که اگر آن را روی سرورهای خودتان (مانند سرور مجازی یا سرور اختصاصی) میزبانی کنید، قابل استفاده است؛ به این معنا که هر کسی میتواند بدون پرداخت هزینهی مجوز، دادهها را مصورسازی و تحلیل کند.
این ابزار یک سازنده کوئری بدون کدنویسی no-code دارد که به افراد بدون دانش کدنویسی اجازه میدهد مصورسازیهای پایهای از دادهها ایجاد کنند. با این حال، یک ویرایشگر SQL برای کاربران پیشرفتهتر نیز در دسترس است.
اما نحوه کار Metabase چست؟ در ادامه با نحوه کار این ابزار آشنا میشویم.
Metabase چگونه کار میکند؟
اگر مطمئن نیستید که میتوانید همهی دادههای خود را به Metabase بسپارید، بهتر است ابتدا کمی با نحوه کار آن آشنا شویم.
1. استقرار (Deployment)؛ میزبانی شخصی یا ابری
Metabase دو روش استقرار را بسته به بودجه، ویژگیهای امنیتی و نیازهای شما ارائه میدهد:
- میزبانی شخصی (Self-hosting): شرکتها میتوانند Metabase را روی زیرساختهای خود (داکر، Kubernetes، AWS، GCP یا هر سروری که از برنامههای جاوا پشتیبانی کند) اجرا کنند. این گزینه برای سازمانهایی مناسب است که نیاز به کنترل کامل بر دادهها دارند و امنیت دادهها در پلتفرم BI برایشان ضروری است.
- Metabase Cloud: یک گزینهی میزبانی مدیریتشده که در آن Metabase مسئول زیرساخت، مقیاسپذیری و بهروزرسانیها است.
برای تحلیلهای Embedded analytics بیشتر تیمها از میزبانی شخصی استفاده میکنند تا کنترل بیشتری بر عملکرد و دسترسی به دادهها داشته باشند.
2. اتصال به پایگاههای داده
پس از استقرار، Metabase بهطور مستقیم به پایگاههای داده رابطهای و انبارهای داده متصل میشود، از جمله:
- PostgreSQL
- MySQL
- MongoDB (از طریق BI connectors)
- Snowflake
- Google BigQuery
- Redshift
- ClickHouse
- و موارد دیگر
فرآیند اتصال شامل وارد کردن اطلاعات دسترسی به پایگاه داده، انتخاب مجوزهای دسترسی به اسکیما (Schema)، و پیکربندی کش (Caching) برای بهبود عملکرد است.
3. داده کاوی (بدون کدنویسی + ویرایشگر SQL)
Metabase دو روش اصلی برای پرسوجوی دادهها ارائه میدهد:
- سازنده کوئری بدون کدنویسی (No-code query builder): کاربران غیر فنی میتوانند بدون نوشتن SQL دادهها را فیلتر، گروهبندی و مصورسازی کنند. این روش برای مدیران محصول و تیمهای تجاری که نیاز به بینش سریع دارند بسیار مفید است.
- ویرایشگر SQL: توسعهدهندگان و تحلیلگران داده میتوانند کوئریهای سفارشی SQL بنویسند و از متغیرها، Joinها و CTEها استفاده کنند. کوئریهای ذخیرهشده را میتوان در داشبوردهای مختلف به کار برد.
Metabase از Nested queries هم پشتیبانی میکند تا بدون نوشتن دستی SQL، تحلیلهای پیشرفته انجام شود.
4. Metabase SDK
این ابزار جدید به توسعهدهندگان کمک میکند اجزای مختلف Metabase (مانند نمودارها، داشبوردها، و سازنده کوئری) را با React بهصورت مستقل در برنامههای خود استفاده کنند.
برخلاف روش قدیمی iframe، پشتیبانی از React امکان کنترل مستقیم تعاملات، ظاهر و رفتار اجزا را فراهم میکند. سفارشیسازیها همچنان بر پایهی ویژگیهای اصلی Metabase انجام میشود، بنابراین کنترل دقیق بر مجوزها و مدلسازی دادهها حفظ میشود.
5. ساخت داشبوردها و گزارشها
Metabase ایجاد داشبوردهای تعاملی با مصورسازیهای متنوع را آسان میکند:
- نمودارهای خطی، میلهای و دایرهای
- جداول با فیلتر و مرتبسازی
- نقشههای حرارتی هیت مپ (Heatmaps)
- فانلها (Funnels) و گیجها (Gauges)
- متن و تصاویر سفارشی برای توضیح بیشتر
کاربران میتوانند روی دادهها کلیک کرده و جزئیات بیشتری ببینند، فیلترهای پویا اعمال کنند و داشبوردها را از طریق لینک عمومی یا کنترل دسترسی مبتنی بر نقش به اشتراک بگذارند.
6. خودکارسازی گزارشها و هشدارها
برای آگاه نگهداشتن تیمها و کاربران نهایی، Metabase امکانات زیر را ارائه میدهد:
- گزارشهای زمانبندیشده: ارسال گزارشها از طریق اسلک، ایمیل یا وب هوک بهصورت دورهای.
- هشدارهای سفارشی: اعلانها زمانی فعال میشوند که شرایط خاصی برآورده شود (مثلاً: «وقتی کاربران فعال روزانه زیر ۵۰۰۰ نفر شد، هشدار بده»).
7. ادغام Metabase در برنامهها
برای شرکتهایی که به تحلیل یکپارچه نیاز دارند:
- ادغام عمومی: از طریق iframe ساده برای دادههای غیرحساس.
- ادغام امضادار (Signed embedding): روشی ایمن که با API Tokenها کنترل دسترسی را انجام میدهد.
توسعهدهندگان میتوانند ظاهر و مجوزهای Metabase ادغام شده را سفارشی کنند تا با برند و برنامهشان هماهنگ شود.
8. مدیریت کاربران و مجوزها
Metabase از سطوح دسترسی دقیق پشتیبانی میکند:
- گروهها و نقشها: تعیین سطوح مختلف دسترسی به پایگاه دادهها و داشبوردها.
- امنیت Row-level security: محدود کردن دسترسی به دادهها بر اساس ویژگیهای کاربر (مثلاً «نمایندگان فروش فقط معاملات خودشان را ببینند»).
- گزارشهای حسابرسی: ردیابی فعالیت کاربران برای امنیت و انطباق.
9. بهینهسازی عملکرد و مقیاسپذیری
برای تیمهایی با حجم داده بالا، Metabase امکانات زیر را ارائه میدهد:
- کش (Caching): ذخیره نتایج کوئریها در حافظه برای سرعت بیشتر.
- Pooling اتصال به پایگاه داده: بهینهسازی عملکرد در بار کاری سنگین.
- مدلهای پیشمحاسبهشده: استفاده از Materialized Views یا خطوط ETL برای بهبود سرعت کوئری.
ویژگیهای کلیدی Metabase چیست؟
پس از آشنا شدن با نحوه کار متابیس، قصد داریم به این موضوع بپردازیم که ویژگیهای اصلی Metabase چیست؟
Metabase مجموعهای قدرتمند از ویژگیها را برای کسبوکارهای صنایع مختلف ارائه میدهد و همین موضوع آن را به انتخابی مناسب برای تحلیل و مصورسازی دادهها تبدیل کرده است. در ادامه به دلایلی که کاربران این ابزار متنباز BI را انتخاب میکنند، پرداختهایم:
کوئریگیری و نمایش دادهها
منظور از کوئری نویسی در Metabase جیست؟ نمایش دادهها به چه صورت انجام میشود؟ در ادامه بررسی قابلیتهای کویری نویسی درابزار متابیس میپردازیم.
اتصال به پایگاه داده
Metabase از انواع مختلفی از پایگاههای داده پشتیبانی میکند و به همراه یک پایگاه داده نمونه ارائه میشود تا بتوانید با آن تمرین کنید. زمانی که منابع دادهتان را متصل کردید، Metabase ابزارهای زیادی برای بررسی و تحلیل آنها در اختیارتان میگذارد.
آپلود فایلهای صفحهگسترده
میتوانید فایلهای CSV را آپلود کنید تا بتوانید آنها را در Metabase کوئری گرفته و تجسم کنید. این ویژگی برای تحلیل سریع و موقتی دادههای صفحهگسترده بسیار مفید است.
سازنده کوئری (Query Builder)
میتوانید از سازنده کوئری Metabase برای فیلتر و خلاصهسازی دادهها استفاده کنید. با استفاده از عبارات سفارشی، تقریباً هر کاری که با SQL میتوان انجام داد را میتوانید پیادهسازی کنید:
ادغام جداول، ساخت ستونهای سفارشی، فیلتر و گروهبندی نتایج، مقایسه سریهای زمانی، و بیشتر.
افرادی که SQL بلد نیستند نیز میتوانند سوال شما را کپی کرده و آن را بهعنوان نقطه شروع یک سوال دیگر استفاده کنند.
سازنده کوئری بهصورت خودکار منوی Drill-through را روی تجسمها اعمال میکند، بهطوریکه کاربران میتوانند روی جدول یا نمودار کلیک کرده و جزئیات بیشتری از دادهها ببینند.
سوالاتی که با سازنده کوئری ایجاد میشوند میتوانند از یک مدل، یک جدول خام، یا نتایج یک سوال ذخیرهشده شروع شوند، و هر زمان که خواستید میتوانید آنها را به SQL بومی تبدیل کنید.
کوئریهای بومی (Native Queries)
از ویرایشگر Native Queries استفاده کنید تا سوالاتی را به زبان کوئری مخصوص پایگاه داده بنویسید (معمولا SQL برای پایگاههای داده رابطهای، ولی میتواند زبانهای دیگر برای منابعی مثل MongoDB هم باشد).
در سوالات SQL میتوانید از متغیرها برای ساخت قالبهای SQL استفاده کنید، از جمله فیلترهای هوشمند که بهصورت کشویی نمایش داده میشوند.
تب مرجع دادهها اطلاعاتی درباره جداول شما در نوار کناری نشان میدهد. مانند سوالات سازنده کوئری، میتوانید از نتایج مدلها یا سوالات ذخیرهشده بهعنوان نقطه شروع سوالات جدید استفاده کنید.
مثلاً میتوانید به سوال شماره 123 اینطور ارجاع دهید:
WITH gizmo_orders AS {{#123}}
مصورسازی نتایج
وقتی سوالی میپرسید، Metabase نوع مناسب تصویرسازی را حدس میزند، اما شما میتوانید از بین ۱۸ نوع مختلف مصورسازی انتخاب کنید.
هر نوع مصورسازی گزینههای سفارشیسازی مخصوص خودش را دارد. حتی میتوانید نقشههای سفارشی به محیط Metabase اضافه کنید.
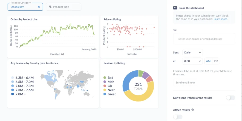
ساخت داشبوردهای تعاملی
سوالات و مدلها را میتوانید در یک داشبورد سازماندهی کنید و با استفاده از کارتهای متنی (Markdown)، کارتهای لینک، و کارتهای iframe به آنها زمینه بدهید.
میتوانید فیلترهایی به داشبورد اضافه کرده و آنها را به فیلدهای سوالات متصل کنید تا نتایج اولیه محدود شوند.
فیلتر را میتوان به چند کارت در داشبورد متصل کرد. همچنین میتوانید فیلترها را به هم پیوند دهید، مسیرهای سفارشی برای انتقال کاربران به داشبورد دیگر یا URL خارجی تعریف کنید، یا حتی کاری کنید که یک نمودار با کلیک، فیلتر را بهروزرسانی کند.
ایجاد، بهروزرسانی، و حذف رکوردها
با دکمههای عملیاتی در داشبوردها میتوانید رکوردهایی را در پایگاه داده بهروزرسانی یا حذف کنید.
میتوانید داشبوردها، مدلها، و اکشنها را با هم ترکیب کنید و برنامههای CRUD ساده بسازید.
مدلسازی دادهها
جدول متادیتا
Metabase سعی میکند حدس بزند چگونه هر فیلد جدول را نمایش دهد، اما میتوانید خودتان کنترل بیشتری داشته باشید و نوع، نمایش، قالببندی و دیگر ویژگیهای فیلدها را سفارشی کنید.
ایجاد مدلها برای شروع سوالات جدید
مدلها با سوالاتی که از سازنده کوئری یا ویرایشگر SQL ساخته شدهاند ایجاد میشوند. میتوانید دادهها را از چند جدول با ستونهای محاسبهشده و توضیحات سفارشی ترکیب کنید تا نقطه شروع خوبی برای سوالات دیگر فراهم شود.
مثلاً میتوانید مدلی برای “کاربران فعال” یا “سفارشات اولویتدار” بسازید.
اگر متوجه شدید که بارها از یک سوال ذخیرهشده بهعنوان مبنای سوالات جدید استفاده میکنید، بهتر است آن را به مدل تبدیل کنید و فرادادههایی مثل نوع ستون و توضیحات را اضافه کنید.
مدلها را هم مانند سوالات ذخیرهشده میتوان در کوئریهای SQL ارجاع داد.
استفاده از معیارها (Metrics)
میتوانید معیارهایی برای محاسبههای مهم تعریف کنید. این معیارها مثل محاسبات از پیش تعریفشده هستند:
یکبار محاسبه را بسازید، ذخیره کنید، و هر زمان نیاز شد از آن استفاده کنید.
مثلاً معیار “درآمد” بسازید تا همه اعضای تیم از همان تعریف استفاده کنند. این کار از وجود چندین تعریف مختلف برای یک عدد جلوگیری میکند.
برای سوالات SQL نیز میتوانید کدها را در قالب تکهکدها (snippets) استانداردسازی کنید، که در پلنهای حرفهای و سازمانی میتوانید آنها را در پوشهها با سطوح دسترسی مختلف مدیریت کنید.
اشتراکگذاری نتایج
زمانی که کوئریهای خود را ارسال کرده و داشبودها را ایجاد کردید، نوبت به اشتراک گذاری تجزیه و تحلیل دادههایتان میرسد.
هشدارها (Alerts)
میتوانید هشدارهایی تنظیم کنید که وقتی نتایج به هدف خاصی رسیدند، کاربران را با ایمیل، Slack، یا webhook مطلع کنند.
اشتراک داشبورد
برای مطلع نگهداشتن تیم از معیارهای کلیدی، میتوانید نتایج داشبورد را بهصورت مرتب از طریق ایمیل یا Slack ارسال کنید؛ حتی به کسانی که حساب کاربری Metabase ندارند.
ادغام سوالات و داشبوردها
میتوانید نمودارها و داشبوردها را با iframe ادغام کنید. در پلنهای Pro و Enterprise، حتی میتوانید کل اپلیکیشن Metabase را جاسازی کنید (مثلا برای تحلیلهای multi-tenant و آنلیزهای serf-service).
همچنین با استفاده از SDK ادغام، میتوانید مولفههای Metabase را بهصورت سفارشی در React ادغام کرده و کنترل کامل بر استایل و تعامل داشته باشید.
پیدا کردن موارد و سازماندهی آنها
منظور ما از «موارد» در این بخش از ویژگیهای Metabase چیست؟ منظور از «موارد»، پایگاههای داده و تحلیلهای مربوطه مثل سوالات، داشبوردها و کالکشنهاست.
جستجو
برای پیدا کردن دادهها، معیارها، سگمنتها، داشبوردها، مدلها و سوالات استفاده میشود. احتمالاً بیشتر از همه از نوار جستجو استفاده خواهید کرد.
بخش team analytics برای سازماندهی با کالکشنها
کالکشنها سوالات، مدلها، داشبوردها و سایر کالکشنها را سازماندهی میکنند. مثل پوشههای یک سیستم فایل هستند و میتوانید برای آنها سطح دسترسی مشخص کنید مثل: ویرایش، مشاهده، یا بدون دسترسی.
گروههایی با دسترسی ویرایش میتوانند آیتمهای مهم را بهعنوان آیتمهای رسمی در کالکشن پین کنند.
رویدادها و جدولهای زمانی
میتوانید رویدادهای مهم را روی تایملاینها یا سریهای زمانی ثبت کنید. این جدولهای زمانی را میتوان سازماندهی کرده و به کالکشنها متصل کرد.
مرور دادهها، مدلها، و معیارها
میتوانید همه پایگاههای داده، مدلها، و معیارهای موجود در Metabase را مرور کنید.
هم چنین میتوانید جداول، فیلدها، نمونه دادهها و سوالاتی که از آنها در کوئریهای استفاده شده است را ببینید.
X-rays
برای شروع سریع در پرسیدن سوالات، Metabase میتواند جداول را X-ray کند.
این قابلیت مجموعهای از سوالات مفید درباره جدول ایجاد میکند. میتوانید خروجی را بهصورت داشبورد ذخیره کرده، سوالات دلخواه را حذف یا اضافه کنید، یا فقط برای آشنایی با جدول از آن استفاده کنید.
مدیریت کاربران (دسترسیها، احراز هویت، تحلیل مصرف)
تنظیمات
در پنل مدیریت، میتوانید تنظیمات ایمیل و Slack را انجام دهید، زبان و ارز را مشخص کنید، و احراز هویت با Google، LDAP، JWT یا SAML (در پلنهای Pro و Enterprise) را پیکربندی کنید.
مجوزهای گروهی برای دادهها و کالکشنها
میتوانید گروههایی بسازید، افراد را به آنها اضافه کرده و دسترسیهای متفاوت به پایگاههای داده و کالکشنها بدهید.
برخی پلنها همچنین اجازه تعریف دسترسیهای سطح اپلیکیشن را نیز میدهند (مثل تنظیمات سیستم، مشاهده لاگها، و ابزارهای دیباگ).
امنیت ردیفی و ستونی (Row & Column Security)
در پلنهای Pro و Enterprise (خود-میزبان یا در فضای ابری Metabase) در دسترس است.
اگر نیاز به کنترل دقیق دارید، میتوانید با استفاده از این ویژگیها دسترسی کاربران به ردیفها و ستونهای خاص را محدود کنید.
همچنین میتوانید برای کوئریهای SQL از تقلید اتصال (connection impersonation) استفاده کرده و دسترسی در سطح ردیف تعریف کنید.
تحلیل استفاده (Usage Analytics)
تنها در پلنهای Pro و Enterprise در دسترس است. اگر میخواهید ببینید که کاربران به چه دادههایی نگاه میکنند، این ابزار به شما کمک میکند.
مشارکت در توسعه
Metabase متنباز است. اگر ویژگی خاصی نیاز دارید که موجود نیست، میتوانید آن را خودتان بسازید.
به نسخههای منتشرشده و نقشه راه ما سر بزنید تا ببینید چه چیزهایی بهتازگی اضافه شده و روی چه چیزهایی کار میکنیم.
کاربردهای Metabase چیست؟
به لطف رابط کاربری ساده، پشتیبانی از منابع داده متنوع و عدم نیاز (تئوریک) به دانش SQL، هر کسی میتواند از Metabase استفاده کند. با این حال، حوزه هوش تجاری (BI) رقابتی است و تنها بخشی از کاربران Metabase را بهعنوان ابزار مورد استفاده خود انتخاب میکنند. در این بخش به این سوال پاسخ میدهیم که کاربردهای اصلی Metabase چیست و چه حوزههایی از این ابزار استفاده میکنند؟
استارتاپها و کسبوکارهای کوچک
استارتاپها و تیمهای کوچک نسخه متنباز Metabase را دوست دارند، زیرا بدون پرداخت هزینههای گزاف ابزارهایی مانند Looker، Tableau یا Power BI میتوانند از تحلیلهای قدرتمند بهرهمند شوند. سیستم بدون کدنویسی این ابزار، دسترسی کاربران غیرتکنیکال را برای دستیابی سریع به بینشها آسان میکند.
شرکتهای فناوری و SaaS
شرکتهای نرمافزاری از Metabase برای تحلیل استفاده از محصول، نظارت بر KPIها و تولید گزارشها بدون وابستگی زیاد به مهندسان داده استفاده میکنند. گزینه میزبانی داخلی (Self-Hosting) نیز برای کسبوکارهایی که نیاز به کنترل کامل دادههای خود دارند، جذاب است. بهویژه، شرکتهای SaaS از این ابزار متنباز برای تحلیلهای توکار (Embedded Analytics) استفاده میکنند و داشبوردهای متابیس را به کاربران نهایی خود ارائه میدهند.
کسبوکارهای تجارت الکترونیک (E-commerce)
خردهفروشان آنلاین و بازارگاهها از Metabase برای ردیابی فروش، رفتار مشتری و روندهای موجودی بهره میبرند. توانایی این ابزار در اتصال به پایگاههای داده مختلف به تیمهای تجارت الکترونیک کمک میکند تا بینشهای خود را از منابع گوناگون یکپارچه کنند.
شرکتهای مالی و فینتک
شرکتهای مالی و فینتک از Metabase برای تحلیل دادههای تراکنشها، شناسایی الگوها و ایجاد داشبوردهای خودکار جهت انطباق و گزارشدهی استفاده میکنند. ویژگیهای امنیتی و امکان میزبانی داخلی، Metabase را برای مدیریت دادههای حساس مالی مناسب میسازد.
تیمهای بازاریابی و تحلیل داده
تیمهای بازاریابی از Metabase برای ردیابی عملکرد کمپینها، معیارهای وبسایت و دادههای جذب مشتری استفاده میکنند. داشبوردهای کاربرپسند و ویژگیهای تعاملی این ابزار به تیمها اجازه میدهد بینشها را بهاشتراک بگذارند بدون آنکه نیاز به مهارتهای پیشرفته SQL داشته باشند.
شرکتهای حوزه سلامت و سازمانهای پژوهشی
شرکتهای مراقبتهای بهداشتی و تیمهای تحقیقاتی از Metabase برای کاوش دادهها، تحلیل بیماران و پیگیری عملکرد عملیاتی استفاده میکنند. امکان میزبانی داخلی برای سازمانهایی که باید با مقررات حریم خصوصی دادهها مطابقت داشته باشند ارزشمند است. قابلیت مدیریت مجوزها نیز در این حوزه کاربرد زیادی دارد.
سازمانهای غیرانتفاعی و مؤسسات آموزشی
سازمانهای غیرانتفاعی و دانشگاهها از Metabase برای تحلیل دادههای مربوط به جذب سرمایه، بهرهوری عملیاتی و عملکرد دانشجویان استفاده میکنند. نسخه رایگان و متنباز این ابزار، آن را به انتخابی مقرونبهصرفه برای سازمانهایی با بودجه محدود که تیم داده تخصصی ندارند، تبدیل میکند.
تفاوت پاور بی آی، Tableau و Metabase چیست؟
برای درک بهتر جایگاه Metabase در حوزه هوش تجاری، بیایید ببینیم این ابزار در مقایسه با دو پلتفرم تحلیل داده پرکاربرد دیگر؛ Power BI و Tableau؛ چگونه عمل میکند. تفاوت پاور بی آی، Tableau و Metabase چیست؟ در ادامه در قالب یک جدول به بررسی تفاوت این ابزارها میپردازیم.
| ویژگی | Metabase | Power BI | Tableau |
| سهولت استفاده | بسیار کاربرپسند؛ نیاز به تنظیمات حداقلی؛ رابط کاربری شهودی برای افراد غیرتکنیکال | کاربرپسند اما کمی پیچیدهتر؛ نیاز به منحنی یادگیری | پیچیدهتر؛ مناسبتر برای تحلیلگران داده با مهارتهای فنی |
| قیمتگذاری | نسخه متنباز رایگان؛ پلنهای پولی ابری/سازمانی مقرونبهصرفه | نسخه دسکتاپ رایگان؛ پلنهای حرفهای با هزینه پایینتر نسبت به رقبا | لایسنسهای گران؛ هزینه مالکیت کلی (TCO) بالا |
| پیادهسازی | میزبانی شخصی (متنباز) یا ابری؛ راهاندازی سریع | نسخههای ابری و دسکتاپ؛ یکپارچگی عمیق با اکوسیستم مایکروسافت | عمدتاً دسکتاپ + سرور/آنلاین؛ پیادهسازی متمرکز بر سازمانهای بزرگ |
| یکپارچگیها | پشتیبانی از پایگاههای داده متعدد؛ یکپارچگی بومی کمتر با اپلیکیشنهای تجاری | یکپارچگی قوی با ابزارهای مایکروسافت (Excel، Azure، Teams و غیره) | یکپارچگی گسترده با ابزارهای شخص ثالث؛ بهویژه قدرتمند در اتصال به انبار دادههای سازمانی |
| مصورسازیها | خوب اما تا حدی محدود؛ داشبوردها و نمودارهای ساده | انواع گسترده مصورسازی؛ قابل سفارشیسازی؛ تحلیلهای هوشمند مبتنی بر هوش مصنوعی | بسیار پیشرفته، انعطافپذیر و در سطح حرفهای |
| همکاری | اشتراکگذاری آسان از طریق لینک یا جاسازی؛ مدیریت مجوزها برای تیمها | همکاری یکپارچه در محیط مایکروسافت | همکاری قدرتمند در محیطهای سازمانی؛ نیازمند Tableau Server یا Online |
| بهترین کاربرد | استارتاپها، تیمهای کوچک تا متوسط، شرکتهایی که به بینش سریع و هزینه کم نیاز دارند | کسبوکارهایی که از اکوسیستم مایکروسافت استفاده میکنند؛ سازمانهای حساس به هزینه | سازمانهای دادهمحور که به تحلیلهای پیشرفته و داشبوردهای حرفهای نیاز دارند |
قیمتگذاری Metabase چیست؟
نحوه قیمت گذاری ابزار Metabase چیست؟ Metabase در سه سطح قیمتی ارائه میشود: استارتر (Starter)، حرفهای (Pro) و سازمانی (Enterprise). همچنین میتوانید از نسخه متنباز رایگان استفاده کنید.
بدون توجه به مرحله رشد کسبوکار شما، یک پلن قیمتگذاری مناسب در Metabase وجود دارد. همه پلنها شامل ۱۴ روز استفاده آزمایشی رایگان هستند.
Starter
این پلن یک مجموعه BI کاربرپسند است و برای استارتاپها و کسبوکارهای کوچک مناسب است. این نسخه در فضای ابری ارائه شده و هزینه آن ۸۵ دلار در ماه + ۵ دلار برای هر کاربر در ماه است.
امکانات استارتر:
- نمودارهای نامحدود
- پشتیبانی ایمیلی ۳ روزه
- داشبوردهای نامحدود
- امکان مهاجرت از نسخه متنباز
- اتصال به بیش از ۲۰ نوع پایگاهداده
- سرور SMTP آماده استفاده
- استفاده از بیش از ۱۵ نوع مصورسازی
- ارتقاها و پشتیبانگیریهای خودکار
- زمانبندی بهروزرسانیها از طریق ایمیل یا Slack
- فضای ابری کاملاً مدیریتشده
Pro
پلن Pro نسخه ارتقایافته Starter است و برای کسبوکارها و تیمهای در حال رشد مناسب است. این نسخه نیز در فضای ابری ارائه میشود و هزینه آن ۵۰۰ دلار در ماه برای ۱۰ کاربر و سپس ۱۰ دلار برای هر کاربر اضافه در ماه است.
امکانات پلن Pro (همه امکانات Starter بهاضافه):
- پشتیبانی ایمیلی ۳ روزه
- دامنه سفارشی
- ورود یکپارچه (Single Sign-On) از طریق SAML، JWT یا LDAP پیشرفته
- ادغام پیشرفته
- سطوح دسترسی Row-Level Permissions
- وایتلیبلینگ: سفارشیسازی لوگو، رنگها و سایر موارد
- گزارشگیری سطح کاربر، داشبورد و جدول (Audit Logs)
Enterprise
این پلن برای سازمانها و تیمهای بزرگ مناسب است و شامل تمام امکانات Starter و Pro بهعلاوه موارد زیر است:
- صدور فاکتور
- پشتیبانی اولویتدار
- صورتحساب سالانه
این نسخه در فضای ابری ارائه میشود و قیمت آن بسته به نیازهای سازمان متفاوت است.
موارد استفاده واقعی از Metabase چیست؟
Metabase یک ابزار ساده و کاربردی برای تحلیل داده است، اما همین سادگی میتواند هم یک مزیت باشد و هم یک محدودیت. دو مثال زیر این موضوع را نشان میدهند:
۱. وقتی سادگی Metabase محدودیت ایجاد میکند
در برخی شرکتها، وقتی از صفحات گسترده (مثل Google Sheets) به Metabase مهاجرت میکنند، بعضی ویژگیها محدود به نظر میرسد. برای نمونه:
- نمیتوانید عرض ستونها را تغییر دهید و تعداد ستونها محدود است.
- امکان ثابت نگهداشتن ردیف یا ستون وجود ندارد، بنابراین کار با جداول بزرگ سخت میشود.
- Pivot Table .
اگر نیاز به محاسبات پیچیده داشته باشید، گاهی باید راهحلهای جایگزین پیدا کنید.
همچنین، Metabase از افزودن خودکار ستونهای جدید (مثل اضافهکردن هفتههای تازه در گزارشهای دورهای) پشتیبانی نمیکند و باید از صفحهبندی استفاده کنید. در چنین شرایطی، ابزارهای سنتی مثل صفحات گسترده گاهی انعطافپذیری بیشتری دارند.
۲. وقتی سادگی Metabase یک مزیت بزرگ است
از سوی دیگر، همین سادگی میتواند نقطه قوت باشد. بعضی تیمها بعد از کار با ابزارهای پیچیدهتر مثل Power BI متوجه میشوند که این ابزارها زمانبر و سنگین هستند. Metabase به آنها کمک میکند سریعتر داشبورد بسازند و دادهها را راحتتر به اشتراک بگذارند.
یک داشبورد فروش ساده در Metabase میتواند شامل این موارد باشد:
- صفحه نمای کلی با KPIهای مهم، نمودار دایرهای توزیع فروش و نمودار میلهای مقایسه سود واقعی و برنامهریزیشده.
- صفحات جداگانه برای بررسی جزئیات مشتریان، محصولات و عملکرد تیم فروش.
- استفاده از رنگهای ثابت در همه نمودارها و جداول برای درک سریعتر دادهها.
این ساختار ساده باعث میشود حتی اعضای غیرفنی تیم هم بتوانند بهراحتی دادهها را بررسی و استفاده کنند.
جمع بندی
در این مطلب به بررسی این که Metabase چیست پرداخته و با ویژگیهای این ابزار هوش تجازی آشنا شدیم. Metabase برای تحلیلهای تجاری پایه یک انتخاب قابلاعتماد است. هرچند امکانات بسیار پیشرفته یا سفارشیسازیهای عمیق را بهصورت پیشفرض ارائه نمیدهد، اما قابلیتهای اصلی آن برای ساخت داشبوردهای شفاف، کاربردی و مؤثر با حداقل تلاش کاملاً کافی است. بااینحال، باید انتظارات واقعبینانه داشته باشید. Metabase یک راهحل همهجانبه نیست و برای مدیریت جریانهای کاری بسیار پیچیده در حوزه داده طراحی نشده است.



















